微淘是宣传自己店铺的品牌文化、发布折扣活动、管理新老客户、定向推送优秀内容的平台。在微淘,可以拥有众多活跃的忠实粉丝,发布的内容可以被粉丝即时收到。移动互联网的特性,决定用户的停留时间更短,需要更迅速地获取信息;用户的购买行为也从需求型、大众型消费向个性化转变,需要更即时地获取精准信息。
然而这一切,在微淘都可以搞定。
那么我们来看看微淘的【展现位置】:手淘页面旁边

我们可以看到微淘页面显示的店铺新发布,试穿秀,内容写的很好,照片也很漂亮,用两个不同类型的漂亮妹纸来试穿,不仅款式很新颖,还有种高大上的感觉,是不是很吸引眼球呢
那么我来教【怎么做微淘】
首先打开【淘宝网无线运营中心】

进入以后我们以【发帖子】为例

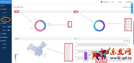
我们先【编辑标题】
在编辑标题之前,我们先搞清楚自己的客户人群,要想标题吸引人,我们得知道客户想看什么喜欢看什么,我们再来针对性的制作我们的营销内容,怎么看我们的客户是什么样的人,我们可以通过【点击客户运营平台】,【点击客户分析】里面非常清晰的展现了你的客户男女比例,年龄大小,分布地区等。

微淘的内容发放,我们可以借鉴时事新闻,比如说你上面的的客户大部分是年轻群体,那么什么八卦,明星,出轨,政治等等就对他们非常吸引,如果你实在不清楚怎么吸引人的,多看看你手机新闻里面的一些热聊话题,借助话题推广你的产品。
【举个栗子】最近薛之谦的演唱会为他前妻演唱歌曲这个新闻很火爆,这个店铺马上就发布了这个动态,结果有8.9万的人观看,一千多的点赞和评论。要知道微淘是百万计的流量入口,只要你发布的动态沾上一点话题性,流量分分钟破万了,所以大家一定要记好我们的内容和标题要吸引你客户的眼球,你就成功一半了

所以我们做微淘内容的【框架】是:

首先标题要吸引人,结合当下热点做个标题党;
图片要吸引人,不管是搞笑表情包还是靓丽的写真照,吸引眼球就是对的;
内容要引导到你的产品上面,比如我们用下面这个图片和文字是不是可以推广零食店,我们的思路就是从图片和标题吸引眼球后转移到我们的产品上面,是不是做了一个巧妙的创意内容营销了呢,大家发散这个思维到自己的产品上我相信能想出很多绝妙的微淘内容

做零食的店铺不知道有没有看过这个图然后做微淘营销啊,没错,做好内容营销就是这么简单。
通过噱头标题,创意图片,引导性内容主做完以后,我们来讲最后的定时发布在什么时候

设置范围如下:
1.在你店铺访客最多的时候
2.秒杀活动的时候 来 通知
3.双十一 双十二 来 通知
4.新品上架 来 通知
5.天天特价 来 通知
不知道怎么看店铺访客最多的时候我们可以打开生意参谋,点击流量分析,点击访客分析,我们可以看到非常清晰的时间段

这个时候你的访客人数最高。你就精准投放到这个时间段获得更多的人气。
好的,那么我们就这个时间段通知,结合上面的图文结合,引导产品的内容,精准的定时发布,那么你的微淘就成功完成啦!接下来就是等待你的流量过来了。
快消品货源网提供超市货源信息,超市采购进货渠道。超市进货网提供成都食品批发,日用百货批发信息、微信淘宝网店超市采购信息和超市加盟信息.打造国内超市采购商与批发市场供应厂商搭建网上批发市场平台,是全国批发市场行业中电子商务权威性网站。
本文来源: 新手必备:微淘内容发布基本操作





